sqlcat
72 TopicsChanges in SQL Server 2016 Checkpoint Behavior
First published on MSDN on Aug 03, 2016 Authored by Mike RuthruffReviewed by: Denzil Ribeiro, Mike Weiner, Arvind Shyamsundar, Sanjay Mishra, Murshed Zaman, Peter Byrne, Purvi ShahSQL Server 2016 introduces changes to the default behavior of checkpoint.4.9KViews0likes1CommentBacking up a VLDB to Azure Blob Storage
First published on MSDN on Mar 10, 2017 Reviewed by: Pat Schaefer, Rajesh Setlem, Xiaochen Wu, Murshed ZamanAll SQL Server versions starting from SQL Server 2012 SP1 CU2 support Backup to URL, which allows storing SQL Server backups in Azure Blob Storage.13KViews0likes3CommentsHow to tell which version of SQL Server data access driver is used by an application client
First published on MSDN on Oct 25, 2010 Authored by Kun ChengIn a recent engagement with an ISV, we’ve run into a sporadic application failure problem when the application is deployed in a mixed environment.6.9KViews0likes1CommentReal-time performance monitoring for Azure SQL Database Managed Instance
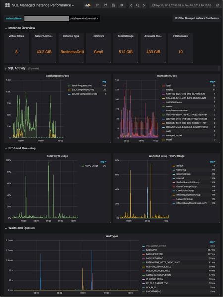
First published on MSDN on Sep 26, 2018 This article was co-authored by Dimitri Furman and Denzil RibeiroReviewed by: Danimir Ljepava, Borko Novakovic, Jovan Popovic, Rajesh Setlem, Mike WeinerIntroductionIn our ongoing engagements with the SQL DB Managed Instance preview customers a common requirement has been to monitor database workload performance in real time.19KViews6likes4Comments