microservices
111 TopicsAzure App Service Logging: How to Monitor Your Web Apps in Real-Time
As a developer, having visibility into the behavior of your applications is crucial to maintaining the reliability and performance of your software. Luckily, Azure App Service provides two powerful logging features to help you monitor your web apps in real-time: App Service Logs and Log Stream. In this blog post, we'll explore how to configure these features for both Windows and Linux Web Apps in Azure App Service.95KViews8likes9CommentsAzure Container Apps Virtual Network Integration
Today, we are excited to announce that Azure Container Apps can be deployed into a custom Azure Virtual Network (VNet)! With the release of the Azure Container Apps BYO VNet capability, customers can now configure both inbound and outbound VNet integration for their Azure Container Apps environment.
47KViews3likes9CommentsGo Cloud Native with Azure Container Apps
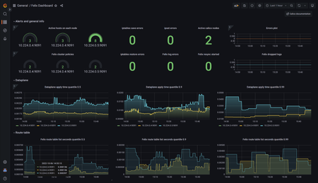
In this article, we discuss how Azure Container Apps is purpose-built to support cloud native applications. This post is part of the Zero To Hero series for #ServerlessSeptember, a month-long initiative to learn, use, and celebrate, all things Serverless On Azure. Check out the main site at https://aka.ms/serverless-september to read other posts, participate in a Cloud Skills Challenge, explore a Serverless Hack and participate in live Q&A with product teams on #AskTheExper18KViews8likes3CommentsMonitoring Kubernetes clusters activity with Azure Managed Grafana and Calico
Cloud computing revolutionized how a business can establish its digital presence. Nowadays, by leveraging cloud features such as scalability, elasticity, and convenience, businesses can deploy, grow, or test an environment in every corner of the world without worrying about building the required infrastructure. Unlike the traditional model, which was based on notifying the service provider to set up the resources for customers in advance, in an on-demand model, cloud providers implement application programming interfaces (API) that can be used by customers to deploy resources on demand. This allows the customer to access an unlimited amount of resources on-demand and only pay for the resources they use without worrying about the infrastructure setup and deployment complexities.16KViews5likes1CommentBuilding a path to success for microservices and .NET Core - Project Tye + GitHub Actions
https://github.com/dotnet/tye is an experimental developer tool that the .NET team is working on to make the experience of creating, testing and deploying microservices and distributed apps easier. If you've done any work in this space over the past many years you've no doubt seen the changes in technology and tools. You've no doubt settled on one or jumped ship altogether. Tye is designed to help alleviate those struggles for .NET developers and get you productive.15KViews0likes0CommentsAzure Kubernetes Service Baseline - The Hard Way, Part Deux
Have you suffered through our blog named Azure Kubernetes Service Baseline - The Hard Way? Well, it's time for some more hard work as we bring you the next episode "Azure Kubernetes Service Baseline - The Hard Way, Part Deux" which looks into securing the workloads in your Kubernetes cluster even further using Workload Identity, Network Policies and Microsoft Defender for Containers.14KViews1like0Comments