Blog Post

Azure for ISV and Startups Technical Blog
3 MIN READ

Azure Virtual Machine: Centralized insights for smarter management

Dolev_Shor's avatar
Dolev_Shor
Icon for Microsoft rankMicrosoft
Jan 27, 2025

Introduction

Managing Azure Virtual Machines (VMs) can be challenging without the right tools.

There are several ways for monitoring, some of which extend beyond the platform's native capabilities. These may include options like installing an agent or utilizing third-party products, though they often require additional setup and may involve extra costs.

This workbook is designed to use the native platform capabilities to give you a clear and detailed view of your VMs, helping you make informed decisions confidently without any additional cost.

 

To get started, check out the GitHub repository.

Why do you need this Workbook?

When managing multiple VMs, understanding usage trends, comparing key metrics, and identifying areas for improvement can be time-consuming.

The Azure Virtual Machine Insights Workbook simplifies this process by centralizing essential data into one place from multiple subscriptions and resource groups. It covers inventory to provide you with a clear overview of all your VM resources and platform metrics to help you monitor, analyze, compare, and optimize performance effectively.

Scenarios to use this Workbook

Here are a few examples of how this workbook can bring value:

Management

  • Centralized Inventory Management
    • Easily view all your VMs in one place, ensuring a clear overview of your resources.

Performance and Monitoring

  • Performance monitoring
    • Analyze metrics like CPU, memory, network, and disk usage to identify performance bottlenecks and maintain optimal application performance.
  • Performance trends
    • Examine long-term performance trends to understand how your VMs behave over time and identify areas for improvement.
  • Comparing different VM types for the same workload
    • Compare the performance of various VM types running the same workload to determine the best configuration for your needs.
  • Virtual Machines behind a load balancer
    • Monitor and compare the performance of VMs behind a load-balanced to ensure even distribution and optimal resource utilization.
  • Virtual Machines farm
    • Assess and compare the performance of VMs within a server farm to identify outliers and maintain operational efficiency.

Cost

  • Cost Optimization
    • Detect and compare underutilized VMs or overprovisioned resources to reduce waste and save on costs.
    • Analyse usage trends over time to determine if an hourly spend commitment through Azure savings plans is feasible.
    • Understand the timeframes for automating the deallocation of non-production VMs, unless Azure Reservations cover them.

Independent software vendors (ISVs)

  • ISV managing VMs per customer
    • Compare performance across all customer VMs to identify trends and ensure consistent service delivery for each customer.

Trends and Planning

  • Resource Planning
    • Track usage trends over time to better predict future resource needs and ensure your VMs are prepared for business growth.
  • Scalability Planning
    • Utilize insights from trends and metrics to prepare for scaling your VMs during peak demand or business growth.

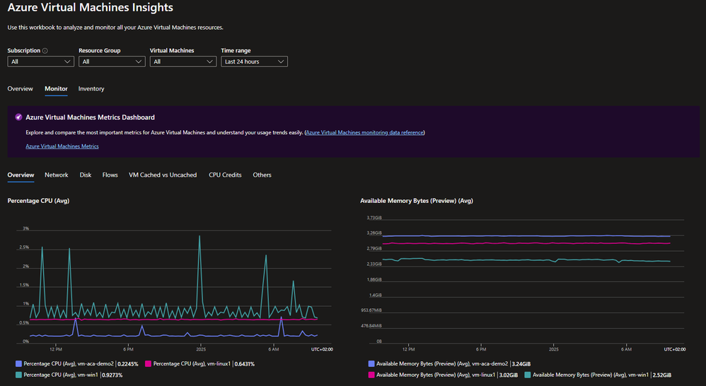
Examples from the workbook

OverviewMonitor (Overview)Monitor (Network)Inventory

Conclusion

The Azure Virtual Machine Insights Workbook helps you manage your VMs by bringing key metrics and insights together in one place, using native Azure features at no extra cost.

It lets you analyze performance, cut costs, and plan for future growth. Whether you are investigating performance issues, analyzing underused resources, or predicting future needs, this workbook helps you make smart decisions and manage your infrastructure more efficiently.

 

For any queries or to contribute, feel free to connect via the GitHub repo or submit feedback!

Updated Jan 27, 2025
Version 2.0
No CommentsBe the first to comment