Forum Discussion

jeffello's avatar
jeffello
Copper Contributor
Feb 07, 2020

WAC not reporting IOPS/Lat/Thrpt from S2D CSVs

Maybe I'm crazy, but I'm sure this worked before.

 

I have two S2D clusters, one older, running 2016, one just built under 2019.

In previous versions of WAC, I thought that the IOPS/Lat/Thru show on the Dashboard/Volumes section of the HC Cluster node included the IOPS generated by the CSVs.

 

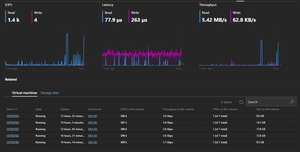
However, now it does not, for either cluster. For VMs housed on CSVs, the VM IOPS are registering when you look at each CSV's Volume page under "Virtual Machines" However, those IOPS are not reflected the in the Performance section of the CSV... nor on the dashboard of the cluster.

 

The image below shows 5 VMs posting almost 2M IOPS on one CSV... but the Performance graphs do not reflect the load.  Any thoughts?

 

1 Reply