Forum Discussion

jeffello's avatar
jeffello
Copper Contributor
Feb 07, 2020

WAC not reporting IOPS/Lat/Thrpt from S2D CSVs

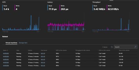
Maybe I'm crazy, but I'm sure this worked before.   I have two S2D clusters, one older, running 2016, one just built under 2019. In previous versions of WAC, I thought that the IOPS/Lat/Thru show ...