Forum Discussion

EricStarker's avatar
EricStarker
Former Employee
Nov 10, 2017

Monitor Azure services and applications using Grafana

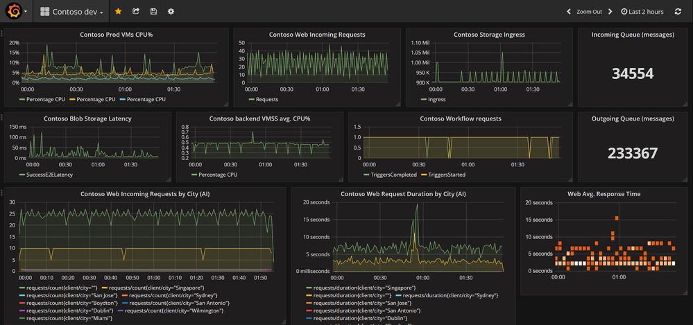
Today, we are excited to introduce the Grafana plugin for Azure Monitor and Application Insights. Azure is an open platform that enables you to bring workloads built using your favorite tools and frameworks, and host them alongside a wide variety of services in Azure. As you continue your journey to the cloud, onboarding your applications to Azure, many of you expressed the need to leverage your existing open source devops and management tools for business continuity. Our mission is to meet you where you are and enable you to seamlessly leverage these tools in Azure. One popular tool is Grafana, a leading open source software to visualize your time series metrics. Several of you provided feedback on the ability to consume metrics from Azure services and applications in Grafana, which is part of your existing monitoring investments. We have some great news – you can now use the Grafana data source plugin for Azure to do this.

 

If you are already using Grafana, you can now use it to monitor Azure services and applications too, thanks to the new Azure Monitor data source plugin, built by the team at Grafana Labs, the company behind Grafana. This plugin, currently available in preview, enables you to all include metrics from Azure Monitor and Application Insights in your Grafana dashboards. Please visit the data source plugin installation page to review the setup instructions.

 

 

Read about it in the Azure blog.

No RepliesBe the first to reply

Resources