Blog Post

Azure SQL Blog
4 MIN READ

Monitoring Azure SQL Database with Telegraf

denzilr's avatar
denzilr
Icon for Microsoft rankMicrosoft
Sep 30, 2019
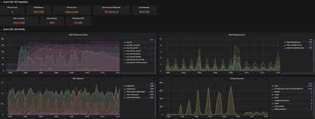
In a prior blog, we have described the Real-time monitoring for Azure SQL Database Managed Instance using the Telegraf SQL plugin. In addition to Managed Instance support, Telegraf now also includes ...
Updated Nov 09, 2020
Version 3.0