microsoft ignite 2024
2 TopicsPublic Preview: The New AKS Monitoring Experience
We're excited to announce the public preview of our enhanced Monitoring experience for Azure Kubernetes Service (AKS). This redesign of the existing Insights experience brings comprehensive monitoring capabilities into a single, streamlined view, addressing some of the most common challenges users face when managing their AKS clusters. Our new Monitoring experience provides both basic (free) and detailed insights (with enabled Prometheus metrics and logging), offering a unified, single-pane-of-glass experience. The basic experience is available for all AKS users with no configuration required at all. A significant benefit of this new experience is in diagnosing pod deployment failures. In the past, identifying pending or failed pods could be a cumbersome process. With the new KPI Card for Pod Status, you can now quickly pinpoint and address these issues before they escalate, ensuring smoother deployments and reduced downtime. Another key scenario where this enhanced view shines is investigating node resource issues. Understanding node readiness and capacity is crucial for efficient cluster management. The Node Readiness Status card, along with detailed CPU and memory usage metrics, provides clear insights into whether your nodes are fully prepared to host pods. This helps prevent resource bottlenecks and optimizes the overall performance of your cluster. Ensuring cluster health during a scaling operation has never been easier. The new Summary Card for Events helps you monitor Kubernetes warning events and pending pod states, making it simple to track and respond to spikes. This ensures your cluster scales smoothly and efficiently, without unexpected hitches that could disrupt your services. Additionally, troubleshooting latency and connectivity issues in AKS is now more straightforward. With enhanced insights into node saturation metrics, including VMSS OS Disk Bandwidth and IOPS consumption, you can quickly identify and resolve issues causing latency. Detailed ETCD monitoring and Load Balancer metrics, such as % SNAT Port Usage, provide critical data to maintain optimal cluster performance, keeping your applications running smoothly. The following comparison table highlights what data comes out of the box for free for ALL AKS users. When you upgrade, you get all the same data collected in the newer Prometheus format as well as access to more rich metrics and logs for your core troubleshooting scenarios. Basic tier metrics Additional metrics in upgraded experience Alert summary card Historical Kubernetes events (30 days) Events summary card Warning events by reason Pod status KPI card Namespace CPU and memory % Node status KPI card Container logs by volume Node CPU and memory % Top five controllers by logs volume VMSS OS disk bandwidth consumed % (max) Packets dropped I/O VMSS OS disk IOPS consumed % (max) Load balancer SNAT port usage We’re committed to providing you with the tools you need to manage and optimize your AKS clusters effectively. Explore the new Monitoring experience in the Azure portal today and experience the future of AKS monitoring!1.7KViews2likes0CommentsGeneral Availability: Kubernetes Metadata and Logs Filtering in Azure Monitor-Container Insights
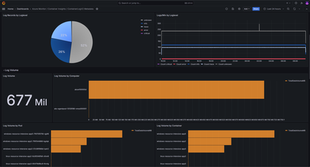
Today at Ignite, we are thrilled to announce the General Availability of Kubernetes Metadata and Logs Filtering in Azure Monitor – Container Insights! This enhancement brings additional Kubernetes metadata to the ContainerLogsV2 schema, including PodLabels, PodAnnotations, PodUid, Image, ImageID, ImageRepo, and ImageTag. Moreover, the new Logs Filtering feature allows for precise filtering of both workload and system pods/containers. These advancements not only provide users with richer context and enhanced visibility into their workloads but are crucial for customer troubleshooting as they provide deeper insights into the Kubernetes environment. Key Features Enhanced ContainerLogV2 schema with Kubernetes Metadata Fields: Detailed metadata fields enhance log analysis. These include “podLabels,” “podAnnotations,” “podUid,” “image,” “imageID,” “imageRepo,” and “imageTag.” Customized Include List Configuration: Users can tailor metadata fields via ConfigMap. All fields are collected by default. Enhanced ContainerLogV2 schema with Log Level: Assess application health with color-coded severity levels (e.g., CRITICAL, ERROR, WARNING). Helps incident response and proactive monitoring. Annotation Based Log Filtering for workloads: Efficient log filtering through podAnnotations. Focus on relevant information, optimizing costs and resource usage. ConfigMap Based Log Filtering for platform logs (System Kubernetes Namespaces): Enables ability to configure log collection of specific pods within the system namespaces through ConfigMap. Grafana Dashboard for Visualization: Leverage the power of Grafana Dashboard to visualize log levels, log volume, rate, records, and more. Empowers in-depth analysis and real-time monitoring. To learn more and enable this new feature, please visit our Kubernetes Metadata and Logs Filtering Documentation. If you have any questions or feedback on Kubernetes Logs Metadata and Filtering, please reach out to ibraraslam@microsoft.com or fill out this survey!538Views0likes0Comments