azure storage
78 TopicsHow to get blob Total Blob Count and Total Capacity with Blob Inventory
Approach This article presents how to take advantage of the Blob Inventory service to get the total blob count and the total capacity per storage account, per container or per directory. I will present the steps to create the blob inventory rule and how to get the needed information without having to process the blob inventory rule results just by using the prefix match field. Additional support documentation it is presented at the end of the article. Introduction to the Blob Inventory Service Azure Storage blob inventory provides a list of the containers, blobs, blob versions, and snapshots in your storage account, along with their associated properties. It generates an output report in either comma-separated values (csv) or Apache Parquet format on a daily or weekly basis. You can use the report to audit retention, legal hold or encryption status of your storage account contents, or you can use it to understand the total data size, age, tier distribution, or other attributes of your data. Please find here our documentation about the blob inventory service. On this article, I will focus on using this service to get the blob count and the capacity. Steps to enable inventory report Please see below how to define a blob inventory rule to get the intended information, using the Azure Portal: Sign in to the Azure portal to get started. Locate your storage account and display the account overview. Under Data management, select Blob inventory. Select Add your first inventory rule, if you do not have any rule defined, or select Add a rule, in case that you already have at least one rule defined. Add a new inventory rule by filling in the following fields: Rule name: The name of your blob inventory rule. Container: Container to store the result of the blob inventory rule execution. Object type to inventory: Select blob Blob types: Blob Storage: Select all (Block blobs, Page blobs, Append blobs). Data Lake Storage: Select all (Block blobs, Append blobs). Subtypes: Blob Storage: Select all (Include blob versions, Include snapshots, Include deleted blobs). Data Lake Storage: Select all (Include snapshots, Include deleted blobs). Blob inventory fields: Please find here all custom schema fields supported for blob inventory. In this scenario, we need to select at least the following fields: Blob Storage: Name, Creation-Time, ETag, Content-Length, Snapshot, VersionId, IsCurrentVersion, Deleted, RemainingRetentionDays. Data Lake Storage: Name, Creation-Time, ETag, Content-Length, Snapshot, DeletionId, Deleted, DeletedTime, RemainingRetentionDays. Inventory frequency: A blob inventory run is automatically scheduled every day when daily is chosen. Selecting weekly schedule will only trigger the inventory run on Sundays. A daily execution will return results faster. Export format: The export format. Could be a csv file or a parquet file. Prefix match: Filter blobs by name or first letters. To find items in a specific container, enter the name of the container followed by a forward slash, then the blob name or first letters. For example, to show all blobs starting with “a”, type: “myContainer/a”. Here is the place to add the path where to start collecting the blob information. The step 5.9 presented above (the prefix match field) it is the main point of this article. Considering that we have a Storage Account with a container named work, and a directory named items, inside the container named work. Please see below how to configure the prefix match field to get the needed result: Leave it empty to get the information at the storage account level. Add the container name in the prefix match field to get the information at the container level. Put prefix match = work/ Add the directory path in the prefix match field to get the information at the directory level. Put prefix match = work/items/ The blob inventory execution will generate a file named <ruleName>-manifest.json, please see more information about this file in the support documentation section. This file captures the rule definition provided by the user and the path to the inventory for that rule, and the information that we want without having to process the blob inventory rule files. { "destinationContainer" : "inventory-destination-container", "endpoint" : "https://testaccount.blob.core.windows.net", "files" : [ { "blob" : "2021/05/26/13-25-36/Rule_1/Rule_1.csv", "size" : 12710092 } ], "inventoryCompletionTime" : "2021-05-26T13:35:56Z", "inventoryStartTime" : "2021-05-26T13:25:36Z", "ruleDefinition" : { "filters" : { "blobTypes" : [ "blockBlob" ], "includeBlobVersions" : false, "includeSnapshots" : false, "prefixMatch" : [ "penner-test-container-100003" ] }, "format" : "csv", "objectType" : "blob", "schedule" : "daily", "schemaFields" : [ "Name", "Creation-Time", "BlobType", "Content-Length", "LastAccessTime", "Last-Modified", "Metadata", "AccessTier" ] }, "ruleName" : "Rule_1", "status" : "Succeeded", "summary" : { "objectCount" : 110000, "totalObjectSize" : 23789775 }, "version" : "1.0" } The objectCount value is the total blob count, and the totalObjectSize is the total capacity in bytes. Special notes: A rule needs to be defined for each path (container or directory) to get the total blob count and the total capacity. The blob inventory rule generates a CSV or Apache Parquet formatted file(s). These files should be deleted if the blob inventory rule is only to get the information presented on this article. Support Documentation Topic Some highlights Enable Azure Storage blob inventory reports The steps to enable inventory report. Inventory run If you configure a rule to run daily, then it will be scheduled to run every day. If you configure a rule to run weekly, then it will be scheduled to run each week on Sunday UTC time. The time taken to generate an inventory report depends on various factors and the maximum amount of time that an inventory run can complete before it fails is six days. Inventory output Each inventory rule generates a set of files in the specified inventory destination container for that rule. The inventory output is generated under the following path: https://<accountName>.blob.core.windows.net/<inventory-destination-container>/YYYY/MM/DD/HH-MM-SS/<ruleName where: accountName is your Azure Blob Storage account name. inventory-destination-container is the destination container you specified in the inventory rule. YYYY/MM/DD/HH-MM-SS is the time when the inventory began to run. ruleName is the inventory rule name. Inventory files Each inventory run for a rule generates the following files: Inventory file: An inventory run for a rule generates a CSV or Apache Parquet formatted file. Each such file contains matched objects and their metadata. Checksum file: A checksum file contains the MD5 checksum of the contents of manifest.json file. The name of the checksum file is <ruleName>-manifest.checksum. Generation of the checksum file marks the completion of an inventory rule run Manifest file: A manifest.json file contains the details of the inventory file(s) generated for that rule. The name of the file is <ruleName>-manifest.json. This file also captures the rule definition provided by the user and the path to the inventory for that rule. Pricing and billing Pricing for inventory is based on the number of blobs and containers that are scanned during the billing period. Known Issues and Limitations This section describes limitations and known issues of the Azure Storage blob inventory feature. Disclaimer These steps are provided for the purpose of illustration only. These steps and any related information are provided "as is" without warranty of any kind, either expressed or implied, including but not limited to the implied warranties of merchantability and/or fitness for a particular purpose. We grant You a nonexclusive, royalty-free right to use and modify the Steps and to reproduce and distribute the steps, provided that. You agree: to not use Our name, logo, or trademarks to market Your software product in which the steps are embedded; to include a valid copyright notice on Your software product in which the steps are embedded; and to indemnify, hold harmless, and defend Us and Our suppliers from and against any claims or lawsuits, including attorneys’ fees, that arise or result from the use or distribution of steps.298Views2likes1Comment- 7.9KViews0likes2Comments
Deriving expiry days and remaining retention days for blobs through blob inventory
In managing data within Azure blob storage accounts and Azure data lake gen 2 storage accounts, organizations often encounter scenarios where blobs have been deleted but remain in a soft-deleted state. To calculate the remaining retention days for all such blobs across an entire storage account can be a critical requirement for customers seeking to optimize data management and ensure compliance with retention policies. Additionally, certain blobs may have an expiry time set, scheduling their deletion for a future date. To facilitate the identification and monitoring of these blobs and their respective expiry times, a custom query has been written to efficiently list and calculate expiry information, enabling users to proactively manage their storage resources. The expiry time for Azure blobs is set using the Set Blob Expiry operation. This feature is present in only Hierarchical namespace enabled storage accounts. We can set the expiry with below steps: i) Azure Storage action- About Azure Storage Actions - Azure Storage Actions | Microsoft Learn Storage action can be used to set blob expiry, share a high-level snippet for the operation below ii) REST API- Set Blob Expiry (REST API) - Azure Storage | Microsoft Learn to set the expiry time for your blobs. This ensures that each blob has a defined lifecycle and will be deleted after the specified period. In this blog, it is a step-by-step process of listing the expiry time and retention of the blobs using Blob Inventory report and then parsing it using Synapse. 1. Set blob inventory rule Get CSV file from blob inventory run. Go to the container where inventory reports are getting stored. Navigate to the recent date folder and get url of Blob Inventory csv life. Sharing the below snippet for reference: 2. Create an Azure Synapse workspace Next, create an Azure Synapse workspace where you will execute a SQL query to report the inventory results. Create the SQL query: After you create your Azure Synapse workspace, do the following steps. Navigate to https://web.azuresynapse.net. Select the Develop tab on the left edge. Select the large plus sign (+) to add an item. Select SQL script. 3. Use the sample query below to get the expiry time and remaining retention days of blob respectively select LEFT([Name], CHARINDEX('/', [Name]) - 1) AS Container, RIGHT([Name], LEN([Name])- CHARINDEX('/',[Name])) AS Blob, [Expiry-time] from OPENROWSET( bulk '<URL to your inventory CSV file>', format='csv', parser_version='2.0', header_row=true ) as Source For blobs which got deleted directly, you can calculate the remaining retention days since the data is present in soft deleted state and will be deleted permanently after the retention days complete. select LEFT([Name], CHARINDEX('/', [Name]) - 1) AS Container, RIGHT([Name], LEN([Name])- CHARINDEX('/',[Name])) AS Blob, [Expiry-time], RemainingRetentionDays from OPENROWSET( bulk '<URL to your inventory CSV file>', format='csv', parser_version='2.0', header_row=true ) as Source In the above snippet, the Null value represents that the blob is not deleted and no expiry time is set on the blob yet. Please Note: Calculating blob expiry from blob inventory is one way, customer can explore other options such as Powershell and Azure CLI to achieve the same. Reference links:- Set Blob Expiry (REST API) - Azure Storage | Microsoft Learn Create a storage task - Azure Storage Actions | Microsoft Learn Azure Storage blob inventory | Microsoft Learn Calculate blob count and size using Azure Storage inventory | Microsoft Learn373Views0likes0CommentsHow to configure directory level permission for SFTP local user
SFTP is a feature which is supported for Azure Blob Storage with hierarchical namespace (ADLS Gen2 Storage Account). As documented, the permission system used by SFTP feature is different from normal permission system in Azure Storage Account. It’s using a form of identity management called local users. Normally the permission which user can set up on local users while creating them is on container level. But in real user case, it’s usual that user needs to configure multiple local users, and each local user only has permission on one specific directory. In this scenario, using ACLs (Access control lists) for local users will be a great solution. In this blog, we’ll set up an environment using ACLs for local users and see how it meets the above aim. Attention! As mentioned in Caution part of the document, the ACLs for local users are supported, but also still in preview. Please do not use this for your production environment. Preparation Before configuring local users and ACLs, the following things are already prepared: One ADLS Gen2 Storage Account. (In this example, it’s called zhangjerryadlsgen2) A container (testsftp) with two directories. (dir1 and dir2) One file uploaded into each directory. (test1.txt and test2.txt) The file system in this blog is like: Aim The aim is to have user1 which can only list files saved in dir1 and user2 which can only list files saved in dir2. Both of them should be unable to do any other operations in the matching directory (dir1 for user1 and dir2 for user2) and should be unable to do any operations in root directory and the other directory. Configuring local users From Azure Portal, it’s easy to enable SFTP feature and create local users. Here except user1 and user2, another additional user is also necessary. It will be used as the administrator to assign ACLs on user1 and user2. In this blog, it’s called admin. While creating the admin, its landing directory should be the root directory of the container and the permissions should be all given. While creating the user1 and user2, as the permission will be controlled by using ACLs, the containers and permissions should be left empty and the Allow ACL authorization should be checked. The landing directory should be configured to the directory which this user should have permission later. (In this blog, user1 should be on dir1 and user2 should be on dir2.) User1: User2: After local users are created, one more step which is needed before configuring ACL is to note down the user ID of user1 and user2. By clicking the created local user, a page as following to edit local user should show out and the user ID will be included there. In this blog, the user ID of user1 is 1002 and user ID of user2 is 1003. Configuring ACLs Before starting configuring ACLs, clarifying which permissions to assign is necessary. As explained in this document, the ACLs contains three different permissions: Read(R), Write(W) and Execute(X). And from the “Common scenarios related to ACL permissions” part of the same document, there is a table which contains most operations and their corresponding required permissions. Since the aim of this blog is to allow user1 only to list the dir1, according to table, we know that correct permission for user1 should be X on root directory, R and X on dir1. (For user2, it’s X on root directory, R and X on dir2). After clarifying the needed permissions, the next step is to assign ACLs. The first step is to connect to the Storage Account using SFTP as admin: (In this blog, the PowerShell session + OpenSSL is used but it’s not the only way. Users can also use any other way to build SFTP connection to the Storage Account.) Since assigning ACLs for local users is not possible to a specific user, and the owner of root directory is a built-in user which is controlled by Azure, the easiest way here is to give X permissions to all other users. (For concept of other users, please refer to this document) Next step is to assign R and X permission. But considering the same reason, it’s impossible to give R and X permissions for all other users again. Because if it’s done, user1 will also have R and X permissions on dir2, which does not match the aim. The best way here is to change the owner of the directory. Here we should change the owner of dir1 to user1 and dir2 to user2. (By this way, user1 will not have permission to touch dir2.) After above configurations, while connecting to the Storage Account by SFTP connection using user1 and user2, only listing file operation under corresponding directory is allowed. User1: User2: (The following test result proves that only list operation under /dir2 is allowed. All other operations will return permission denied or not found error.) About landing directory What will happen if all other configurations are correct but the landing directory is configured as root directory for user1 or user2? The answer to the above question is quite simple: The configuration will still work, but will impact the user experience. To show the the result of that case, one more local user called user3 with user ID 1005 is created but its landing directory is configured as admin, which is on root directory. The ACL permission assigned on it is same as user2 (change owner of dir2 to user3.) While connecting to the Storage Account by SFTP using user3, it will be landing on root directory. But per ACLs configuration, it only has permission to list files in dir2, hence the operations in root directory and dir1 are expected to fail. To apply further operation, user needs to add dir2/ in the command or cd dir2 at first.3.2KViews1like1CommentExclude Prefix in Azure Storage Action: Smarter Blob Management
Azure Storage Actions is a powerful platform for automating data management tasks across Blob and Data Lake Storage. Among its many features, Exclude Prefix stands out as a subtle yet critical capability that helps fine-tune task assignments. What Is the "Exclude Prefix" Feature? The Exclude Prefix option allows users to omit specific blobs or folders from being targeted by Azure Storage Actions. This is particularly useful when applying actions such as: Moving blobs to a cooler tier Deleting blobs Rehydrating archived blobs Triggering workflows based on blob changes For example, if you're running a task to archive blobs older than 30 days, but you want to exclude logs or config files, you can define a prefix like logs/ or config/ in the exclusion list. How to Use It — Example Scenario: In the following example, blobs across the entire storage account were deleted based on a condition: if a blob’s access tier was set to Hot, it was deleted except for those blobs or paths explicitly listed under the Exclude blob prefixes property. Create a Task: - Navigate to the Azure portal and search for Storage tasks. Then, under Services, click on Storage tasks – Azure Storage Actions On the Azure Storage Actions | Storage Tasks page, click Create to begin configuring a new task. Complete all the required fields, then click Next to proceed to the Conditions page. To configure blob deletion, add the following conditions on the Conditions page. Add the Assignment :- Click Add assignment in the Select scope section, choose your subscription and storage account, then provide a name for the assignment. In the Role assignment section, select Storage Blob Data Owner from the Role drop-down list to assign this role to the system-assigned managed identity of the storage task. In the Filter objects section, specify the Exclude Blob Prefix filter if you want to exclude specific blobs or folders from the task. In the example specified above, blobs will be deleted—except for those under the path “excludefiles” listed in the Exclude blobprefixes property. In the Trigger details section, choose the runs of the task and then select the container where you'd like to store the execution reports. Select Add. In the Tags tab, select Next and in the Review + Create tab, select Review + create. When the task is deployed, your deployment is complete page appears and select Go to resource to open the Overview page of the storage task. Enable the Task Assignment: - In the Trigger details section, we have a Enable task assignment checkbox which is checked by default. If the Enable task assignments checkbox is unchecked, you can still enable assignments manually from the Assignments page. To do this, go to Assignments, select the relevant assignment, and then click Enable. The task assignment is queued to run and will run at the specified time. Monitoring the runs:- After the task completes running, you can view the results of the run. With the Assignments page still open, select View task runs. Select the View report link to download a report. You can also view these comma-separated reports in the container that you specified when you configured the assignment. Conclusion: The Exclude Prefix feature in Azure Storage Actions provides enhanced control and flexibility when managing blob data at scale. By allowing you to exclude specific prefixes from actions like delete or tier changes, it helps you safeguard critical data, reduce mistakes, and fine-tune automation workflows. This targeted approach not only improves operational efficiency but also supports more granular data in Azure Blob Storage. Note:- Azure Storage Actions are generally available in the following public regions: https://learn.microsoft.com/en-us/azure/storage-actions/overview#supported-regions We can also exclude certain blobs using the “Not”operator when building task conditions. Blobs may be excluded based on specific blob or container attributes from the task conditions side as well—not just through task assignments. In the screenshot below, we are using the Not operator (!) to exclude blobs where the blob name is equal to "Test". Please refer: https://learn.microsoft.com/en-us/azure/storage-actions/storage-tasks/storage-task-conditions#multiple-clauses-in-a-condition. Reference Links:- About Azure Storage Actions - Azure Storage Actions | Microsoft Learn Storage task best practices - Azure Storage Actions | Microsoft Learn Known issues and limitations with storage tasks - Azure Storage Actions | Microsoft Learn311Views1like1CommentGranting List-Only permissions for users in Azure Storage Account using ABAC
In this blog, we’ll explore how to configure list-only permissions for specific users in Azure Storage, allowing them to view the structure of files and directories without accessing or downloading their contents. Granting list-only permissions to specific users for an Azure Storage container path allows them to list files and directories without reading or downloading their contents. While RBAC manages access at the container or account level, ABAC offers more granular control by leveraging attributes like resource metadata, user roles, or environmental factors, enabling customized access policies to meet specific requirements. Disclaimer: Please test this solution before implementing it for your critical data. Pre-Requisites: Azure Storage GPV2 / ADLS Gen 2 Storage account Make sure to have enough permissions(Microsoft.Authorization/roleAssignments/write permissions) to assign roles to users , such as Owner or User Access Administrator Note: If you want to grant list-only permission to a particular container, ensure that the permission is applied specifically to that container. This approach limits the scope of access to just the intended container and enhances security by minimizing unnecessary permissions. However, in this example, I am demonstrating how to implement this role for the entire storage account. This setup allows users to list files and directories across all containers within the storage account, which might be suitable for scenarios requiring broader access. Action: You can follow the steps below to create a Storage Blob Data Reader role with specific conditions using the Azure portal: Step 1: Sign-in to the Azure portal with your credentials. Go to the storage account where you could like the role to be implemented/ scoped to. Select Access Control (IAM)->Add-> Add role assignment: Step2: On the Roles tab, select (or search for) Storage Blob Data Reader and click Next. On the Members tab, select User, group, or service principal to assign the selected role to one or more Azure AD users, groups, or service principals. Click Select members. Find and select the users, groups, or service principals. You can type in the Select box to search the directory for display name or email address. Please select the user and continue with Step 3 to configure conditions. Step 3: The Storage Blob Data Reader provides access to list, read/download the blobs. However, we would need to add appropriate conditions to restrict the read/download operations. On the Conditions tab, click Add condition. The Add role assignment condition page appears: In the Add action section, click Add action. The Select an action pane appears. This pane is a filtered list of data actions based on the role assignment that will be the target of your condition. Check the box next to Read a blob, then click Select: Step 4: Add the build expression in such a way that the below expression evaluates to false, so that the result entirely depends on the above condition. Save On the Review + assign tab, click Review + assign to assign the role with the condition. After a few moments, the security principal is assigned the role. Please Note: Along with the above permission, I have given the user Reader permission at the storage account level. You could give the Reader permission at the resource level/resource group level/subscription level too. We mainly have Management Plane and Data Plane while providing permissions to the user. The Management plane consists of operation related to storage account such as getting the list of storage accounts in a subscription, retrieve storage account keys or regenerate the storage account keys, etc. The Data plane access refers to the access to read, write or delete data present inside the containers. For more info, please refer to: https://docs.microsoft.com/en-us/azure/role-based-access-control/role-definitions#management-and-dat... To understand about the Built-in roles available for Azure resources, please refer to: https://docs.microsoft.com/en-us/azure/role-based-access-control/built-in-roles Hence, it is important that you give minimum of ‘Reader’ role at the Management plane level to test it out in Azure Portal. Step 5: Test the condition (Ensure that the authentication method is set to Azure AD User Account and not Access key) User can list the blobs inside the container. Download/Read blob failed. Related documentations: What is Azure attribute-based access control (Azure ABAC)? | Microsoft Learn Azure built-in roles - Azure RBAC | Microsoft Learn Tutorial: Add a role assignment condition to restrict access to blobs using the Azure portal - Azure ABAC - Azure Storage | Microsoft Learn Add or edit Azure role assignment conditions using the Azure portal - Azure ABAC | Microsoft Learn1.2KViews0likes0CommentsWhy is the Azure Monitor chart showing dashed lines for the Availability metric?
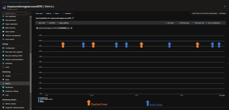
Have you ever noticed the dash lines on the "Availability" Azure Monitor metric for your Storage Account? What's that about? Is your Storage Account down? Why is it that we see sections where there is a dashed line and other sections where there is a solid line? Well, it turns out that Azure metrics charts use dashed line style to indicate that there is a missing value (also known as “null value”) between two known time grain data points. Meaning, this behavior is by design, yes, by design. It is useful for identifying missing data points. The line chart is a superior choice for visualizing trends of high-density metrics but may be difficult to interpret for the metrics with sparse values, especially when corelating values with time grain is important. The dashed line makes reading of these charts easier but if your chart is still unclear, consider viewing your metrics with a different chart type. For example, a scattered plot chart for the same metric clearly shows each time grain by only visualizing a dot when there is a value and skipping the data point altogether when the value is missing, for my case this is what I get just after selecting the scatter chart: So, by using the scatter chart is a lot clearer now where are the missing data points. But why would there be any missing data point for the "Availability" Azure Monitor metric in the first place? Well, it turns out that the Azure Storage Resource Provider only reports the Availability data to Azure Monitor when there is ongoing activity, meaning, when the Storage Resource Provider is processing requests on any of its services (blob, queue, file, table). If you are not sending any requests to your Storage Account, you should expect the "Availability" Azure Monitor metric to show big sections of dashed lines and understand that this is by design. This is critical because if you don't know this, you may think that the following chart shows that your Storage Account has been "unavailable" for several hours: However, by taking a look at the scatter chart, we know now that there was a lot of inactivity on this Storage Account, and that at some point only 1 datapoint was showing "no availability", after which there was also an important gap again reflecting a period of no activity, for the Storage Account to then start receiving requests and for the "Availability" Azure Monitor metric to show 100% again: References ======== Chart shows dashed line https://docs.microsoft.com/en-us/azure/azure-monitor/essentials/metrics-troubleshoot#chart-shows-dashed-line8.3KViews1like2CommentsConverting Page or Append Blobs to Block Blobs with ADF
In certain scenarios, a storage account may contain a significant number of page blobs classified under the hot access tier that are infrequently accessed or retained solely for backup purposes. To optimise costs, it is desirable to transition these page blobs to the archive tier. However, as indicated in the following documentation - https://learn.microsoft.com/en-us/azure/storage/blobs/access-tiers-overview the ability to set the access tier is only available for block blobs; this functionality is not supported for append or page blobs. The Azure blob storage connector in Azure data factory is capable of copying blobs from block, append, or page blobs and copying data to only block blobs. https://learn.microsoft.com/en-us/azure/data-factory/connector-azure-blob-storage?tabs=data-factory#supported-capabilities Note: No extra configuration is required to set the blob type on the destination. By default, the ADF copy activity creates blobs as Block Blobs. In this blog, we will understand how to make use of Azure Data Factory to copy the page blobs to block blobs. Please note that this is applicable to append blobs as well. Let’s take a look at the steps ahead Step 1: Creating ADF instance Create an Azure data factory resource in the Azure portal referring to the following document - https://learn.microsoft.com/en-us/azure/data-factory/quickstart-create-data-factory After creation, click on "Launch Studio" as shown below Step 2: Creating datasets Create two datasets by navigating to Author -> Datasets -> New dataset. These datasets are used in source and sink for the ADF copy activity Select "Azure blob storage" -> click on continue -> select "binary" and continue Step 3: Creating Linked service Create a new linked service and provide the storage account name which contains page blobs Provide the file path where the page blobs are located. You would also need to create another dataset for destination. Repeat the steps from 3 to 6 to create another destination dataset to copy the blobs to the storage account as block blobs. Note: You can use same or different storage account for the destination dataset. Set it as per your requirements. Step 4: Configuring a Copy data pipeline Once the two datasets are created, now create a new pipeline and under "Move and Transform" section, drag and drop the "Copy data" activity as shown below. Under the Source and Sink sections from the drop down, select the source and destination datasets respectively which were created in the previous steps. Select the “Recursively” option and publish the changes. Source: Sink: Note: You can configure the filters and copy behaviour as per your requirements. Step 5: Debugging and validating Now as the configuration is completed, click on "Debug". If the pipeline activity ran successfully, you should be able to see "succeeded" status in the output section as below. Verify the blob type of the blobs in the destination storage account and it should show as block blob and access tier as Hot. After converting the blobs to block blobs, several methods are available to change their access tier to archive. These include implementing a blob lifecycle management policy, utilizing storage actions, or by using Az CLI or PowerShell scripts. Conclusion Utilising ADF enables the conversion of page or append blobs to block blobs, after which any standard method such as LCM policy or storage actions may be used to change the access tier to archive. This strategy offers a more streamlined and efficient solution compared to developing custom code or scripts. Reference links: https://learn.microsoft.com/en-us/azure/storage/blobs/access-tiers-overview https://learn.microsoft.com/en-us/azure/data-factory/connector-azure-blob-storage?tabs=data-factory#supported-capabilities https://learn.microsoft.com/en-us/azure/data-factory/copy-activity-overview https://learn.microsoft.com/en-us/azure/storage-actions/storage-tasks/storage-task-quickstart-portal https://learn.microsoft.com/en-us/azure/storage/blobs/lifecycle-management-overview https://learn.microsoft.com/en-us/azure/storage/blobs/archive-blob?tabs=azure-powershell#bulk-archive415Views0likes0CommentsRehydrating Archived Blobs via Storage Task Actions
Azure Storage Actions is a fully managed platform designed to automate data management tasks for Azure Blob Storage and Azure Data Lake Storage. You can use it to perform common data operations on millions of objects across multiple storage accounts without provisioning extra compute capacity and without requiring you to write code. Storage task actions can be used to rehydrate the archived blobs in any tier as required. Please note there is no option to set the rehydration priority and is defaulted to Standard one as of now. Note :- Azure Storage Actions are generally available in the following public regions: https://learn.microsoft.com/en-us/azure/storage-actions/overview#supported-regions Azure Storage Actions is currently in PREVIEW in following reions. Please refer: https://learn.microsoft.com/en-us/azure/storage-actions/overview#regions-supported-at-the-preview-level Below are the steps to achieve the rehydration :- Create a Task :- In the Azure portal, search for Storage tasks. Under Services, select Storage tasks - Azure Storage Actions. On the Azure Storage Actions | Storage Tasks page, select Create Fill in all the required details and click on Next to open the Conditions page. Add the conditions as below if you want to rehydrate to Cool tier. Add the Assignment :- Select Add assignment. In the Select scope section, select your subscription and storage account and name the assignment. In the Role assignment section, in the Role drop-down list, select the Storage Blob Data Owner to assign that role to the system-assigned managed identity of the storage task. In the Filter objects section, specify the filter if you want this to run on some specific objects or the whole storage account. In the Trigger details section, choose the runs of the task and then select the container where you'd like to store the execution reports. Select Add. In the Tags tab, select Next. In the Review + Create tab, select Review + create. When the task is deployed, Your deployment is complete page appears. Select Go to resource to open the Overview page of the storage task. Enable the Task Assignment :- Storage task assignments are disabled by default. Enable assignments from the Assignments page. Select Assignments, select the assignment, and then select Enable. The task assignment is queued to run and will run at the specified time. Monitoring the runs :- After the task completes running, you can view the results of the run. With the Assignments page still open, select View task runs. Select the View report link to download a report. You can also view these comma-separated reports in the container that you specified when you configured the assignment. Reference Links :- About Azure Storage Actions - Azure Storage Actions | Microsoft Learn Storage task best practices - Azure Storage Actions | Microsoft Learn Known issues and limitations with storage tasks - Azure Storage Actions | Microsoft Learn374Views0likes0CommentsLifecycle Management of Blobs (Deletion) using Automation Tasks
Background: We often encounter scenarios where we need to delete blobs that have been idle in a storage account for an extended period. For a small number of blobs, deletion can be handled easily using the Azure Portal, Storage Explorer, or inline scripts such as PowerShell or Azure CLI. However, in most cases, we deal with a large volume of blobs, making manual deletion impractical. In such situations, it's essential to leverage automation tools to streamline the deletion process. One effective option is using Automation Tasks, which can help schedule and manage blob deletions efficiently. Note: Behind the scenes, an automation task is actually a logic app resource that runs a workflow. So, the Consumption pricing model of logic-app applies to automation tasks. Scenario’s where “Automation Tasks” are helpful: You have a requirement to automate deletion of blobs which are older than a specific time, in days, weeks or months. You don’t want to put in much manual effort rather have simple UI based steps to achieve your goal You have System containers, and you want to action on it. We have “LCM (Life Cycle management)” which too can be leveraged by users to automation deletion of older blobs; however LCM cannot be used to delete blobs from System containers. You have to work on page blobs. Setup “Automation Tasks”: Let’s walk through on how to achieve our goal. Navigate to the desired storage account and scroll down to the “Automation” section and select the “Tasks” blade and then click on “Add Task” from the top panel or bottom panel (highlighted in image). On the next page click the “Select” (highlighted image) The new page which opens up should look as below, however there isn’t anything we are doing. So let’s just click on the “Next : Configure” (highlighted in image) and move to the next screen. The new page opens needs to be filled as per your requirement. I have added a sample. You can also use it on your own containers as well. 'sample' is a folder inside container '$web' The “Expiration Age” field means that Blobs older than these number of days needs be deleted. In above screenshot, blobs older than 180 days would be deleted. Similarly, we can configure values in weeks or months as well. Once we are through with the steps proceed with creation of the task. Once task is created it looks as below: You can click on the “View Run” to see run history. In-case you want to modify the task, click on your tasks name. For example in above screenshot I can modify by clicking “mytask” link and re-configure the task. Now this isn’t sufficient. We will update some of the steps which were used to create the Logic-app. Hence we would need to edit some steps and save those before re-running the app. a) Go the logic app and navigate to the “Logic App Designer” blade b) Now click on the “+” sign as shown below and “Add an Action” c) Once the new page opens up, search for “List Blobs (v2)” and select it d) Choose the “Enter custom value” and enter your storage account name e) The values would like as shown below f) Now let's navigate to the “For Each” condition g) We need to delete the “Delete blob” too and replace with “Delete blob (V2)” h) The “Delete Blob (V2)” looks like as below i) With all steps ready, lets save the logic app and click on “Run”. You should observe the run passing successfully. Impact due to Firewall: The above steps for works when your storage account is configured for public access. However, when firewall is enabled, you would need to provide the necessary permissions, else you are going to encounter 403 "Authorization Failure" errors. There would be no issue to create the task, but you will see failures when you check the runs. Example: To overcome this limitation, you need to navigate to your logic app and generate a managed identity for the app and provide the identity “Storage Blob Data Contributor” role. Step1. Enable Managed Identity: In Azure Portal, go to your Logic App resource. Under Settings, select Identity. In the Identity pane, under System assigned, select On and Save. This step registers the system-assigned identity with Microsoft Entra ID, represented by an object ID. Step2. Assign Necessary Role: Open the Azure Storage Account in Azure Portal. Select Access control (IAM) > Add > Add role assignment. Assign a role like 'Storage Blob Data Contributor', which includes write access for blobs in an Azure Storage container, to the managed identity. Under Assign access to, select Managed identity > Add members, and choose your Logic App's identity Save and refresh and you see the new role configured to your storage account Remember that, if the Storage Account and logic app are in different region you should add another step in the firewall of storage account. You need to whitelist the logic app instance in “Resource instances” list as shown below: Conclusion: The multiple ways to action on blobs are provided for your convenience. Depending on your requirement, feasibility & other factors like comfortability with the feature or pricing too would certainly influence your decisions. However, in-case you want to action upon System containers like $logs or $web, “Automation Tasks” are one of the most helpful feature which you can use and achieve your goal. Note: At the time of writing this blog this feature is still in preview. So ensure to check if there are any limitations which might impact you before implementing it in your Production environment. References: Create automation tasks to manage and monitor Azure resources - Azure Logic Apps | Microsoft Learn Optimize costs by automatically managing the data lifecycle - Azure Blob Storage | Microsoft Learn909Views4likes0Comments