Blog Post

Microsoft Sentinel Blog
4 MIN READ

Case Management: Incidents, Cases, and When to Use Them

Matt_Lowe's avatar
Matt_Lowe
Icon for Microsoft rankMicrosoft
Jun 11, 2025

This blog is meant to help clear confusion between when to use incidents and when to use cases, as well as spread awareness of the existence of case management within the unified experience.

In March, Case Management went to GA status within the unified portal for customers. This introduced new functionality and experiences such as:

  • A new case queue
  • Custom statuses
  • New Case task experience
  • Linking incidents to cases

This can be a little confusing for existing users who are familiar with incidents and the incident experience for either Microsoft Defender or Sentinel. Let’s break this down into more detail.

 

What are Incidents?

Incidents are artifacts that act as containers for alerts to signal that a noteworthy event took place that involves one or more malicious activities. These serve to be a single landing page for alerts, activities, entities, and more.

When to use Incidents?

Incidents are the default experience for analysts as they perform incident investigations and response. Incidents are where they will find any and all details available for alerts and entities while performing the basic tasks of a SOC analyst. Incidents should be used when investigating and responding to malicious activity within the environment. The current incident experience provides features such as:

  • Alert timeline
  • Entity mapping and tracking
  • Entity investigation graph
  • Copilot for Security
  • Pre-performed investigations and responses

What are Cases?

Cases are artifacts that represent an actionable or trackable item, such as incident investigation, validating a threat hunting hypothesis, reviewing threat intelligence review, managing endpoint vulnerabilities, and more. They can exist without alerts or incidents.

When to use Cases vs. Incidents?

This section is not meant to put one over the other, but is meant to clear up some confusion. Cases serve as items that can be created to track important activities within the SOC, they don’t have to just be for incident response. A case can be created for any notable activity that the SOC performs, as mentioned above. Cases can be used as a collaboration tool within your SOC team. While cases may seem redundant to incident, that is not true one bit. Here are a few distinguishing points:

  1. As incidents are a container for alerts, cases can be a container for incidents, allowing multiple incidents to be worked on at once if they are related by threat actor, impacted entities, and more.
  2. Cases offer a native task experience, similar to the experience within Microsoft Sentinel in Azure.
  3. Cases offer attachment support, allowing analysts a more traditional case management experience that incidents do not have.
  4. Cases allow for more customization, such as custom statuses. Incidents do not offer custom statuses.

Let’s look at two example scenarios:

Cases with Incidents

I am a SOC Analyst that is reviewing the incident queue. I find an incident that involves multiple threat types and scripts. I would like to work on this incident with my colleagues while tracking notable artifacts that we find in our investigation. For example:

I visit the unified incident queue and see that I have a multi-stage incident, involving multiple alerts for multiple assets. I perform my initial triage and confirm that this is a true positive that should be addressed. I will then cut a case and attach this incident to it for collaboration.

Within the case, I can add a code block to list any query that I have performed within Advanced Hunting, as well as paste results from my queries directly in the case for tracking. If using Copilot for Security, I can copy and paste the Copilot incident summary in the case so that my colleagues can get an incident summary without having to leave the case.

 

Cases without Incidents

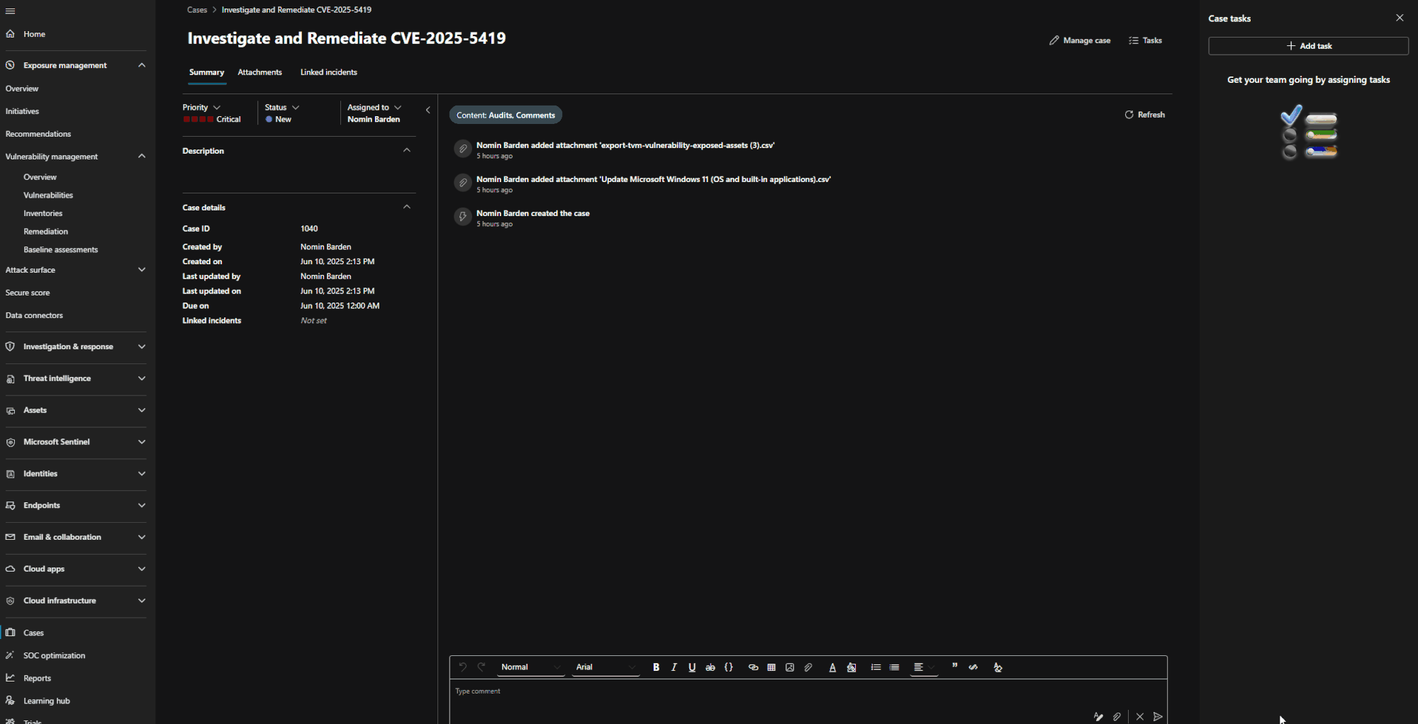
I am a SOC Analyst that is responsible for remediating device vulnerabilities. I check our current CVE’s within Exposure Management and see that I have several devices that are currently vulnerable to CVE-2025-5419, a Microsoft Edge Chromium vulnerability. I save my list of devices to a CSV file so that I can attach it to my case. I also copy the description of the CVE to add the case notes to make it more convenient for my colleagues to join the case and not need to leave it.

I then pivot to Advanced Hunting to review activities by any of these vulnerable devices. I have a match and would like to connect that result to my case, so I use Export > Copy to Clipboard so that I can paste it in the case.

Back within the case, I begin uploading the CSV of exposed devices as evidence, I leave a message that is formatted to draw attention to the findings, and I paste my findings based on my query. Based on my findings, I begin generating new tasks for each device owner and pasting the instructions for remediation of the CVE.

These are just some examples of the many uses for cases within the Defender Portal. Hopefully this highlights the versatility of case management today and how it can operate both with and without an incident involved. Keep an eye out for more improvements as Case Management matures. If looking to learn about case management, please check out the below resources:

Updated Sep 15, 2025
Version 3.0

1 Comment

  • AdamK419's avatar
    AdamK419
    Copper Contributor

    Is there a plan to add Automations to be ran from the case itself? We have other teams that would like to use the case management tool but want to run automations from the case itself especially for our DLP/insider threat teams. This was the single biggest request in our POV.