Blog Post

Azure Observability Blog
3 MIN READ

Introducing Azure Managed Grafana 12

aayodeji's avatar
aayodeji
Icon for Microsoft rankMicrosoft
Mar 13, 2026

Azure Managed Grafana 12 is here with more secure authentication, faster logs and metrics, and new database dashboards. Upgrade your existing Grafana 11 instances to Grafana 12 or create a new one for Grafana 12.

In this release, Azure Managed Grafana makes it easier to tighten access with current-user Entra authentication, speed up Azure Monitor logs exploration, and level up Prometheus and database monitoring experiences.

What’s new in Azure Managed Grafana 12

  • Use current-user Entra authentication for supported Azure data sources to query with the signed-in user’s permissions.
  • Analyze Azure Monitor logs faster with a new query builder and improved visualization and Explore experiences.
  • Explore Prometheus metrics with improved drill-down, prefix and suffix filters, group-by label support, plus OpenTelemetry and native histogram support.
  • Use updated, pre-built database monitoring dashboards for Azure PostgreSQL, Azure SQL, and SQL Managed Instance (SQL MI).

Advanced authentication: query with current user’s Entra credentials

Current-user Entra authentication is now available in Azure data sources. That means Grafana admins can configure supported data sources to re-use the logged-in user’s credentials when issuing queries. In practice, the signed-in user’s permissions define what data stores they can access, helping teams apply least-privilege access to each user while keeping the option to use Managed Identities and Service Principals in other data sources where that fits best. Supported data sources include:

  • Azure Monitor
  • Azure Data Explorer
  • Azure Monitor Managed Service for Prometheus

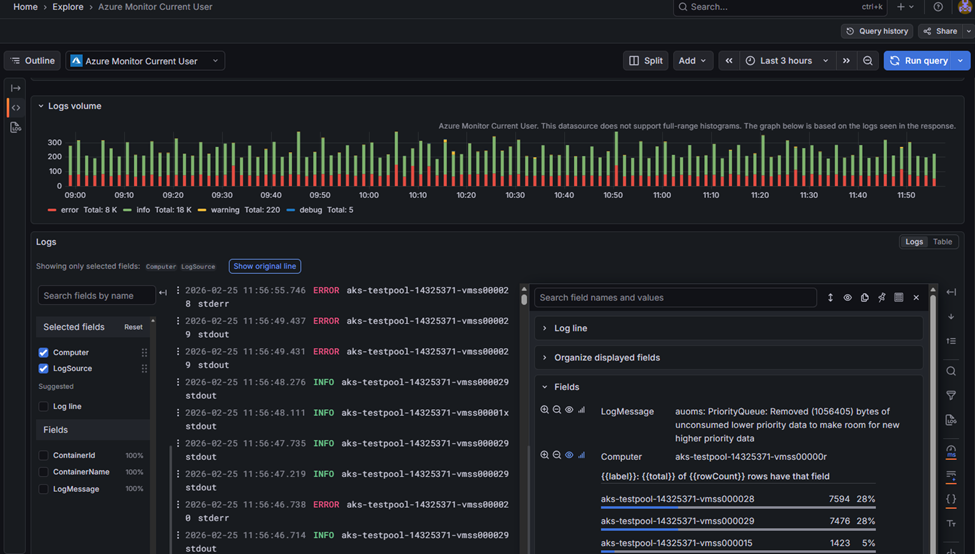
Faster log analysis: Click-to-build queries and smoother Explore

If you live in Azure Monitor logs, this update is for you. Improvements to log visualization in the Logs visualization panel and Grafana Explore make it easier to filter and extract meaningful insights from Azure Monitor logs. There’s also a new Azure Monitor logs query builder, so you can create and refine queries with a few clicks instead of writing Kusto Query Language (KQL) by hand. Performance is significantly faster too. Grafana Explore can now query and render up to 30K log records at a time, so you get much faster load times, faster searches, and more responsive navigation through large log volumes.

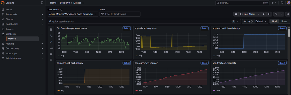
Prometheus query enhancements: drill down without the query gymnastics

Users new to Prometheus get a smoother path to explore metrics and analyze time series. Metrics drill-down now includes sidebar filters for prefix/suffix so you can quickly narrow metrics by naming conventions, and group-by label support to build more context-rich groupings. This is a true queryless exploration of Azure Managed Prometheus metrics when you’re troubleshooting or just identifying what’s been collected. This release also adds OpenTelemetry & native histogram support, including an OTel mode to automate label-join complexities when querying OTLP metrics.

New database monitoring dashboards

Azure Managed Grafana now includes new versions of pre-built dashboards for monitoring Azure Database for PostgreSQL and Azure SQL Databases (Preview). For teams building on Azure-native databases, these updated dashboards can help you get to a useful baseline faster, so you spend less time wiring panels and more time acting on what the data is telling you.

Getting started

To try Grafana 12, you can create a new Azure Managed Grafana instance with Grafana 12 selected, or upgrade an existing instance from the Azure portal.

From there, consider enabling current-user Entra authentication for supported Azure data sources, test the new Azure Monitor logs query builder in Explore for day-to-day investigations, and take the updated database dashboards for a spin if you run Azure PostgreSQL, Azure SQL, or SQL MI. Check out the doc for more information: Upgrade Azure Managed Grafana to Grafana 12 - Azure Managed Grafana.

Updated Mar 11, 2026
Version 1.0
No CommentsBe the first to comment