Blog Post

Azure Database for PostgreSQL Blog
4 MIN READ

Enhance Monitoring with Azure Postgres Grafana Dashboard

varun-dhawan's avatar
varun-dhawan
Icon for Microsoft rankMicrosoft
Nov 30, 2023

It is an exciting time in the world of systems observability, and we are thrilled to introduce a dynamic new feature to our monitoring suite: the Grafana Dashboard for Monitoring with Azure Database for PostgreSQL. This addition marks a significant leap in the way you can visualize, monitor, and optimize your PostgreSQL database's performance on Azure. Let us delve deeper into this feature and its groundbreaking benefits.

Download dashboard - Grafana monitoring dashboard for Azure PostgreSQL Flexible Server.

Monitoring Metrics for Azure Database for PostgreSQL

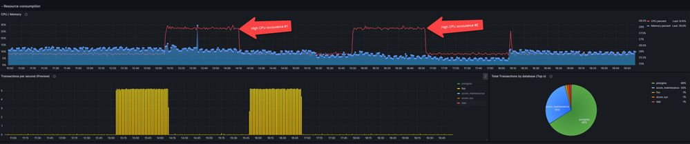
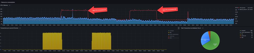
Monitoring is more than just tracking data; it is about understanding it. With the new Grafana dashboard, users can now access a tailored view that focuses on the vital metrics for Azure Database for PostgreSQL:

  • Database Availability: Ensure your database is always accessible and operating smoothly.
  • Active Connections: Get real-time visibility into the number of active user connections.
  • CPU Utilization: Keep tabs on CPU performance, identifying potential inefficiencies or scaling needs.
  • Storage Metrics: Never be in the dark about your database's storage consumption trends again.

With these metrics at your fingertips, proactive database management becomes simpler and more efficient.

Seamless Integration between Azure Monitor and Grafana

The Azure Monitor Data Source Plug-In is at the heart of the integration between Azure and Grafana. It offers direct access to Azure's rich data sources like Azure Monitor Metrics and Logs. This plug-in simplifies the process of pulling Azure's comprehensive monitoring data into Grafana, enabling users to create customized, powerful visualizations with ease. The result is a user-friendly experience that combines Azure's robust data collection capabilities with Grafana's advanced data visualization tools, providing a seamless and efficient monitoring solution. Once you have added the Azure Monitor data source, you can configure it so that your Grafana instance’s users can create queries in its query editor when they build dashboards and use Explore.

 

The Azure Monitor data source supports visualizing data from three Azure services:

  • Azure Monitor Metrics: Collect numeric data from resources in your Azure account.
  • Azure Monitor Logs: Collect log and performance data from your Azure account, and query using the Kusto Query Language (KQL).
  • Azure Resource Graph: Query your Azure resources across subscriptions.
  • Azure Monitor Application Insights: Collect trace logging data and other application performance metrics.

For more details, refer Azure Monitor Data Source

Download and Set Up the Azure Postgres dashboard from Grafana Gallery

Using the Azure Postgres monitoring dashboard is straightforward:

  1. Head over to the Azure Grafana Gallery via Grafana's official website and select "Dashboards".
  2. Search for 'Azure Database for PostgreSQL'.
  3. Download the chosen dashboard's JSON file.
  4. In Grafana portal, go to ‘Dashboards > Import’ and upload the downloaded JSON file.

Ensure your Azure Monitor data source plug-in in Grafana is set up correctly, and you are all set.

Building and Customizing Grafana Dashboards

  1. Building a Grafana dashboard is intuitive:
    • Select New Dashboard on the Grafana home page.
    • Choose Graph or other charting options and edit the panel to enter data details.
    • Select the Azure Monitor data source for visualizing metrics and log data.

  2. Advanced Grafana Features to enhance monitoring flexibility:
    • Variables: Customize queries with UI dropdowns for dynamic data representation.
    • Dashboard Playlists: Create playlists for multiple dashboards, ideal for status boards.

  3. Integrating Various Data Sources
    • Besides Azure monitor metrics, Grafana dashboards can monitor various data sources, offering a holistic view of your system's performance, including metrics from Azure Monitor, Application Insights, Telegraf, InfluxDB, and more.

Introduction to Azure Managed Grafana

For those unfamiliar, Azure Managed Grafana is a game-changer. It is Grafana but supercharged by Azure. With Azure Managed Grafana. You can monitor Azure services and applications by using Grafana and the included Azure Monitor data source plug-in. The plug-in retrieves data from these Azure services:

  • Azure Monitor Metrics for numeric time series data from Azure resources.
  • Azure Monitor Logs for log and performance data from Azure resources that enables you to query by using the powerful Kusto Query Language (KQL). You can use Application Insights log queries to retrieve Application Insights log-based metrics
    • Application Insights log based metrics to let you analyze the health of your monitored apps. You can use Application Insights log queries in Grafana to use the Application Insights log metrics data.
  • Azure Resource Graph to quickly query and identify Azure resources across subscriptions.

You can then display this performance and availability data on your Grafana dashboard. For more details, refer How to Set up Azure Managed Grafana.

Conclusion

To our valued customers, this new Grafana Dashboard for Monitoring with Azure Database for PostgreSQL is not just a new feature; it is our commitment to ensure you have the best monitoring tools at your disposal. It is about empowering you to harness your Azure postgres database's full potential. Dive in, explore, and let this new addition redefine your monitoring experience.

Updated Jun 09, 2025
Version 14.0

5 Comments